1. Truy cập giao diện quản lý dịch vụ Elastic Cloud (hướng dẫn)
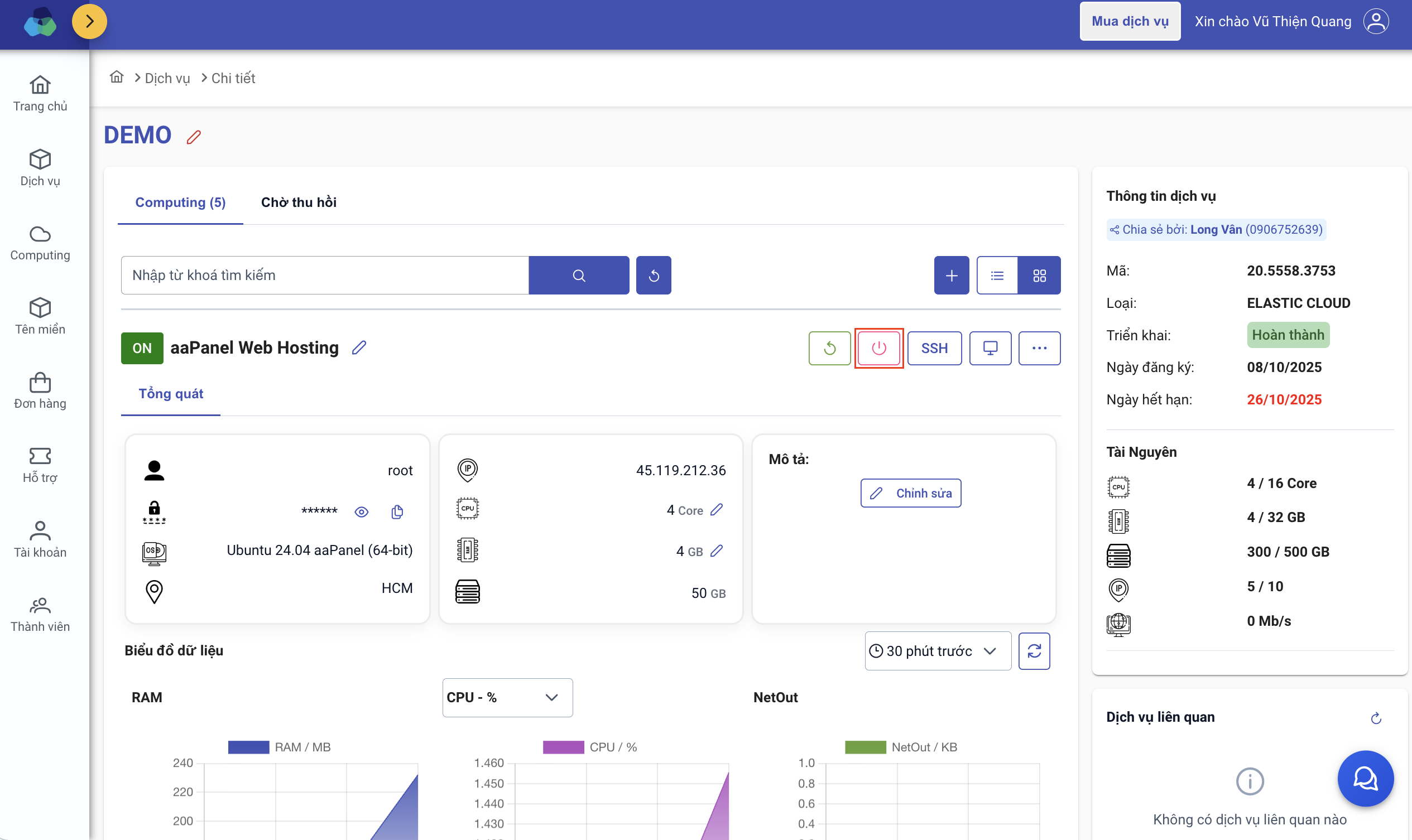
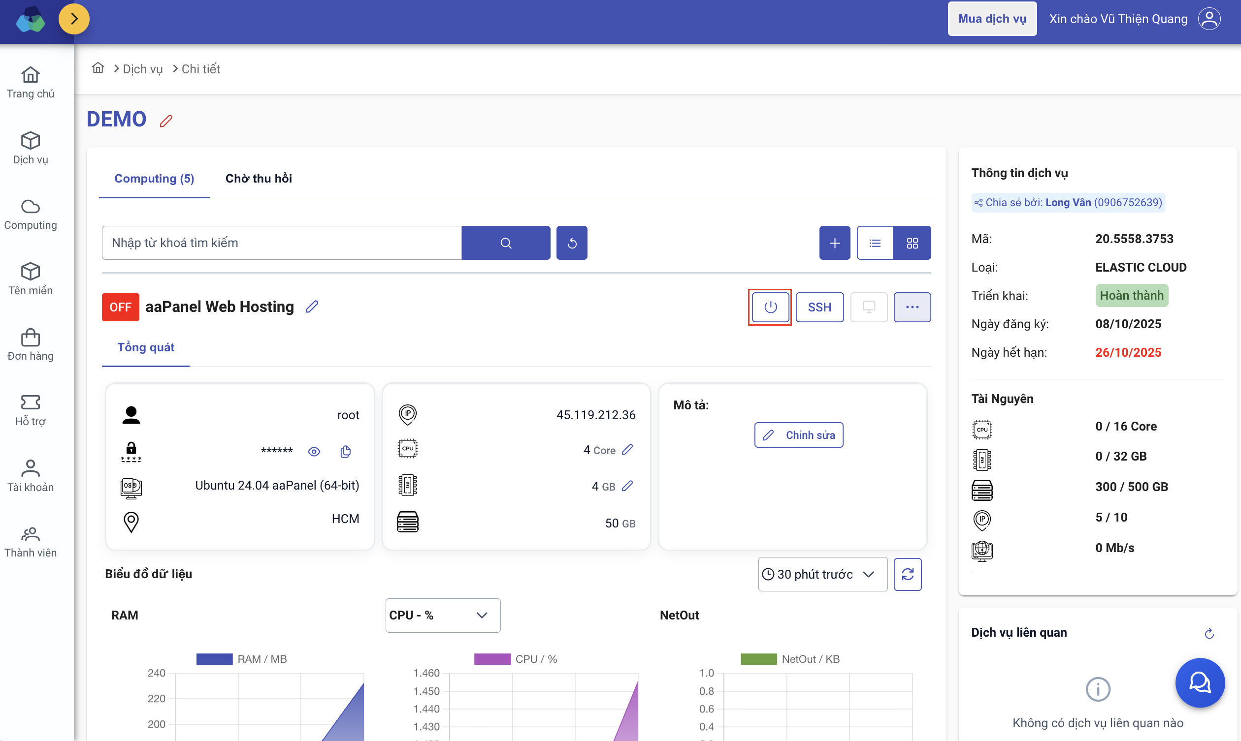
2. Thao tác Tắt/Bật computing
Ở trạng thái ON, hãy thao tác ấn nút Tắt để OFF computing

Ở trạng thái OFF, hãy thao tác ấn nút Bật để ON lại computing

3. Quản lý SnapShots
Bao gồm: Tên của snapshot, Khôi phục và Xóa snapshot

Lưu ý: Thao tác tạo snapshot tùy thuộc vào trạng thái ON/OFF của server. Thời gian xử lí tạo của snapshot sẽ khác nhau
Như vậy, Long Vân đã hướng dẫn quý Khách thao tác Tắt/Bật và SnapShots. Chúc quý Khách thành công!