Bước 1. Truy cập giao diện quản lý dịch vụ Elastic Cloud (hướng dẫn)
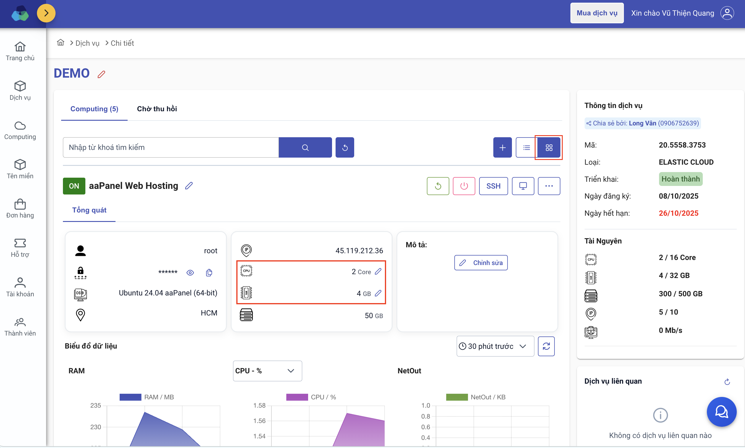
Bước 2. Tìm đến computing cần thay đổi/điều chỉnh tài nguyên

Lưu ý: Để điều chỉnh tài nguyên dịch vụ, trước đó cần OFF computing để thay đổi
Bước 3. Nhập tài nguyên cần thay đổi và lưu

Sau khi điều chỉnh, hãy ấn nút "Bật" bên cạnh nút SSH để khởi động computing.
Như vậy, Long Vân đã hướng dẫn quý Khách thay đổi tài nguyên computing trên dịch vụ Elastic Cloud. Chúc quý Khách thành công!